It's time to talk about the api gateway
In a modern infrastructure , especially in a microservices environment you probably know what i'm referring to ,however it's better to clarify some points.
An API gateway takes all API calls from clients, then routes them to the appropriate microservice with request routing, composition, and protocol translation. Typically it handles a request by invoking multiple microservices and aggregating the results, to determine the best path. It can translate between web protocols and web‑unfriendly protocols that are used internally.
An e‑commerce site might use an API gateway to provide mobile clients with an endpoint for retrieving all product details with a single request. It invokes various services, like product info and reviews, and combines the results
Some months ago i discussed about the service mesh
https://github.com/lorenzogirardi/kubernetes-servicemesh
To better understand the differences on those products it is better to summarize the common areas
So forget about service mesh and have the focus only on the apigw.
Needed:
- Api must be public
- Users needs to have authentication
- An user could be rate limited
- A service could be rate limited
- Backend applications should not be changed
- We need to interact as a code with the apigw
Important:
- Analytics
- Transformation
- Versioning
- Circuit Breaker
- gRPC support
- Caching
- Documentation
Around the api gateway world we have some possibility, some of those are onprem, some other in cloud or hybrid.
The onprem scenario we have some historycal software and a "new generation" born in a kubernetes architecture, howevere here we will check for a tool that could work in kubernetes (with a plus for supporting vm)
From the most knew i'd like to mention:
- Kong
- Tyk
- Nginx
- Ambassador
- 3scale
On the other side on the cloud scenario we have:
- Aws api gateway
- Mashery (from Tibco)
- Google apigee
- Akana (hybrid)
- Azure api management
| nginx | kong | tyk | ambassador | aws api gw | |
|---|---|---|---|---|---|
| basic | yes | yes | yes | yes | pay |
| oauth | pay | yes | yes | pay | pay |
| jwt | pay | yes | yes | pay | pay |
| ip listing | yes | yes | yes | no | pay |
| analytics | yes | yes | yes | yes | pay |
| rate limiting | yes | yes | yes | yes | pay |
| transformation | pay | yes | yes | yes | pay |
| grpc | yes | yes | yes | yes | no |
| websocket | yes | yes | yes | yes | pay |
| service mesh | no | yes | yes | pay | no |
| k8s ingress | yes | yes | yes | yes | no |
| caching | yes | pay | yes | no | pay |
| documentation | pay | yes | yes | no | pay |
| admin ui | pay | trd party | yes | no | pay |
| ease to setup | 3.5 | 4 | 2.5 | 3 | 5 |
Cloud
The advantage/disadvantage of cloud solution is the pay per use, you don't need to manage the infrastrcture but only the configuration and you have the support that can drive you on the right configuration.
Another valid point of view is the DDOS attack that will not land to your platform but to a cloud infrastructure that is supposed was designed to manage this scenario.
PRO:
- managed infrastructure
- support
- attacks mitigation
CONS:
- pricing
- often not customizable
Onprem
Those solutions should be hosted on your platform or in a cloud to let the datacenter unknown (anyway you have to pay per traffic "*" ).
Your engineer team need to know how it's working the infrastructure but they can also improve the process with automations
PRO:
- open source
- customizable
- awareness on the complete funnel
CONS:
- you have to take care about attacks
- infrastructure knowhow
"*" you can easly have the apigw hosted onprem combined with a cdn/waf with ip lockdown , however you still have to pay the traffic towards it.
I tried some cloud solution like Aws and Mashery,
i played also with some onprem solution, anyway i found out the right compromise with Kong
where compromise is :
- Kubernetes ingress
- Api managed
- Documentation
- Admin UI (konga for the open source)
- Basic auth
- Apikey
- Oauth
- JWT
- ip listing
- Analytics
- Rate limiting
- Transformation
- gRPC
- Websockets
- Service mesh (~ nice to have)
- Easy to use
- kubernetes
- backend application
- kong api gateway
- konga admin ui
- waf (free cloudflare service)
What we need for this test is a backend api application, i created a prototype just to simulate different applications behind the apigw.
Here you can find out more details
https://github.com/lorenzogirardi/py-test-backend
briefly recap the application answer on /api/ with the main html page with methods
| HTTP Method | URI | Action |
|---|---|---|
| GET | http://[hostname]/api/get/context | Retrieve list of context |
| GET | http://[hostname]/api/get/context/[context_id] | Retrieve a context |
| POST | http://[hostname]/api/post/context | Create a new context |
| PUT | http://[hostname]/api/put/context/[context_id] | Update an existing context |
| DELETE | http://[hostname]/api/delete/context/[context_id] | Delete acontext |
Let's start to work...
I've used the public kong deployment with some changes to have the database where store the configurations.
Another trick is create it as a secondary ingress , since i've already and ingress in my infrastructure , kong is done to answer on different ports
All the yaml are subdivided per role
kong
|-- 01-kong-ns.yaml
|-- 02-kong-cr.yaml
|-- 03-kong-sa.yaml
|-- 04-kong-rbac.yaml
|-- 05-kong-crb.yaml
|-- 06-kong-svc.yaml
|-- 07-kong-dpl.yaml
|-- 08-kong-ss.yaml
`-- 09-kong-job.yaml
some differences are related to the services node ports, deployment binding host and the database is now hosted with a volumeClaimTemplates
ports:
- name: proxy
nodePort: 30080
port: 80
protocol: TCP
targetPort: 8000
- name: proxy-ssl
nodePort: 30443
port: 443
protocol: TCP
targetPort: 8443
- name: admin
port: 8100
protocol: TCP
targetPort: 8100
- name: admin-ssl
port: 8444
protocol: TCP
targetPort: 8444
selector:
app: ingress-kong
type: LoadBalancer
containers:
- env:
- name: KONG_DATABASE
value: postgres
- name: KONG_PG_HOST
value: postgres
- name: KONG_PG_PASSWORD
value: kong
- name: KONG_PROXY_LISTEN
value: 0.0.0.0:8000, 0.0.0.0:8443 ssl http2
- name: KONG_PORT_MAPS
value: 80:8000, 443:8443
- name: KONG_ADMIN_LISTEN
value: 0.0.0.0:8444 ssl
- name: KONG_STATUS_LISTEN
value: 0.0.0.0:8100
volumeClaimTemplates:
- metadata:
name: datadir
spec:
accessModes:
- ReadWriteOnce
resources:
requests:
storage: 250Mi
Here what is expected to see
$ kubectl get svc -n kong
NAME TYPE CLUSTER-IP EXTERNAL-IP PORT(S) AGE
kong-proxy LoadBalancer 10.152.183.55 <pending> 80:30080/TCP,443:30443/TCP,8100:32588/TCP,8444:31793/TCP 7d
kong-validation-webhook ClusterIP 10.152.183.190 <none> 443/TCP 7d
postgres ClusterIP 10.152.183.177 <none> 5432/TCP
and the pods needed to have it online
kong ingress-kong-686b4bc5df-nm7zk 2/2 Running 4 7d
kong kong-migrations-ftgdv 0/1 Completed 0 7d
kong postgres-0 1/1 Running 2 7d
kube-system hostpath-provisioner-5c65fbdb4f-f5qsb 1/1 Running 6 40d
NAME STATUS VOLUME CAPACITY ACCESS MODES STORAGECLASS AGE
datadir-postgres-0 Bound pvc-8c5791c3-939f-4457-b5fb-74ac417ca3d7 250Mi RWO k8s-hostpath 7d
Now i'd like to have also an Admin UI, i'm not fan of web ui ,
however i need to know if this interface could be shared outside IT
to delegate some business ownership and so on.
Kong Enterprise has it's own web ui instead the community one needs a third party tool... Konga
In the same way of kong, konga needs a database , and in the same way i elaborated a bit the default deployment
konga
|-- 01-ns-konga.yaml
|-- 02-svc-konga.yaml
|-- 03-ing-konga.yaml
`-- 04-dpl-konga.yaml
just a couple of TIPS
postgres persistent storage
apiVersion: v1
kind: PersistentVolumeClaim
metadata:
namespace: konga
name: konga-pv-claim
labels:
app: konga-storage-claim
spec:
storageClassName: microk8s-hostpath
accessModes:
- ReadWriteOnce
resources:
requests:
storage: 200Mi
and on deployment ...
env:
- name: NODE_TLS_REJECT_UNAUTHORIZED
value: "0"
- name: NODE_ENV
value: "production"
where NODE_TLS_REJECT_UNAUTHORIZED is the option to not verify the kong api certificate and
NODE_ENV is way to enable production or development , if you are not using production, the other two option enables the debug model and increase the cpu usage, i suggest to use production anyway during the first deploy you should enable development in order to bootstrap the sql schema that production is not able to do ... or create an init container to deploy the schema
konga konga-stable-8957b9d85-tq72z 2/2 Running 2 6d3h
since is now up and running it will be available on the standard infrastructure ingress
- host: konga.ing.h4x0r3d.lan
- kong [INSTALLED]
- konga [INSTALLED]
- backend [INSTALLED]
First of all we need to expose the backend with Kong in this example i created an ingress configuration dedicated for this porpose
apiVersion: networking.k8s.io/v1beta1
kind: Ingress
metadata:
annotations:
kubernetes.io/ingress.class: "kong"
name: api
namespace: pytbak
labels:
app: api
spec:
rules:
- host: api.ing.h4x0r3d.lan
http:
paths:
- path: /api/
backend:
serviceName: pytbak-svc
servicePort: 5000
- path: /api/get/
backend:
serviceName: pytbak-svc
servicePort: 5000
- path: /api/post/
backend:
serviceName: pytbak-svc
servicePort: 5000
- path: /api/put/
backend:
serviceName: pytbak-svc
servicePort: 5000
- path: /api/delete/
backend:
serviceName: pytbak-svc
servicePort: 5000
kubernetes.io/ingress.class: "kong" to match the kong ingress on the backend application
namespace: pytbak.
As you can see i created mutiple paths to simulate different applications behind and create different ruls per path/application/context.
The kong configuration could be applied with
- kubernetes yaml
- kong api
- konga ui (only if you have the database)
In the repo you will see some in kubernetes and some other not present , i tested the three option and the kong api is the best one
Create api user
curl -k -i -X POST --url https://192.168.1.14:31793/consumers/ --data "username=slow_user"
HTTP/1.1 201 Created
Date: Sat, 07 Nov 2020 19:46:05 GMT
Content-Type: application/json; charset=utf-8
Connection: keep-alive
Access-Control-Allow-Origin: *
Server: kong/2.1.4
Content-Length: 121
X-Kong-Admin-Latency: 16
{"custom_id":null,"created_at":1604778365,"id":"3d45a73d-4024-4813-b356-43a14ecea702","tags":null,"username":"slow_user"}
add a key token with key-auth plugin
curl -k -i -X POST --url https://192.168.1.14:31793/consumers/slow_user/key-auth/ --data 'key=332d05445a560ee65a76aeaa372d8904'
HTTP/1.1 201 Created
Date: Sat, 07 Nov 2020 19:51:03 GMT
Content-Type: application/json; charset=utf-8
Connection: keep-alive
Access-Control-Allow-Origin: *
Server: kong/2.1.4
Content-Length: 190
X-Kong-Admin-Latency: 10
{"created_at":1604778663,"id":"52970ca8-848d-49b5-a16f-a235fe0e9ceb","tags":null,"ttl":null,"key":"332d05445a560ee65a76aeaa372d8904","consumer":{"id":"3d45a73d-4024-4813-b356-43a14ecea702"}}
routes.id where created when we created the kong ingress configuration for pytbak
curl -k -i -X GET https://192.168.1.14:31793/routes/
name: pytbak.api.00 path:/api/ route.id: 0a78b572-cfe0-4228-bdfe-639ef04b5117
name: pytbak.api.01 path:/api/get/ route.id: 8d2a24aa-636d-43ee-b0aa-b0fd1d3643fd
name: pytbak.api.02 path:/api/post/ route.id: f75ed3b6-07c3-4293-932b-4f53d0c38f74
name: pytbak.api.03 path:/api/put route.id: f4823063-04e4-4da8-9c11-21977a93b1ba
name: pytbak.api.04 path:/api/delete route.id: e396750c-9158-4a96-8d79-047197669cff
now i'd like to limit the user slow_user to perform only 4 request per sec on /api/
and 2 on /api/get/
$ curl -k -X POST https://192.168.1.14:31793/plugins/ \
> --data "name=rate-limiting" \
> --data "config.second=4" \
> --data "config.hour=1200" \
> --data "config.policy=local" \
> --data "consumer.id=3d45a73d-4024-4813-b356-43a14ecea702" \
> --data "route.id=0a78b572-cfe0-4228-bdfe-639ef04b5117"
{"created_at":1604780031,"id":"cfd3d752-7864-493c-a3b7-3970ab6eca86","tags":null,"enabled":true,"protocols":["grpc","grpcs","http","https"],"name":"rate-limiting","consumer":{"id":"3d45a73d-4024-4813-b356-43a14ecea702"},"service":null,"route":{"id":"0a78b572-cfe0-4228-bdfe-639ef04b5117"},"config":{"hide_client_headers":false,"minute":null,"policy":"local","month":null,"redis_timeout":2000,"limit_by":"consumer","redis_password":null,"second":4,"day":null,"redis_database":0,"year":null,"hour":1200,"redis_host":null,"redis_port":6379,"header_name":null,"fault_tolerant":true}}
curl -k -X POST https://192.168.1.14:31793/plugins/ \
--data "name=rate-limiting" \
--data "config.second=2" \
--data "config.hour=600" \
--data "config.policy=local" \
--data "consumer.id=3d45a73d-4024-4813-b356-43a14ecea702" \
--data "route.id=8d2a24aa-636d-43ee-b0aa-b0fd1d3643fd"
{"created_at":1604780101,"id":"33bfc138-776a-4116-a2a9-8c70ab9d7a2a","tags":null,"enabled":true,"protocols":["grpc","grpcs","http","https"],"name":"rate-limiting","consumer":{"id":"3d45a73d-4024-4813-b356-43a14ecea702"},"service":null,"route":{"id":"8d2a24aa-636d-43ee-b0aa-b0fd1d3643fd"},"config":{"hide_client_headers":false,"minute":null,"policy":"local","month":null,"redis_timeout":2000,"limit_by":"consumer","redis_password":null,"second":2,"day":null,"redis_database":0,"year":null,"hour":600,"redis_host":null,"redis_port":6379,"header_name":null,"fault_tolerant":true}}
I created 3 users , one on the example above and a new one with a double of requests per second
| route | slow_user rate/s | fast_user rate/s |
|---|---|---|
| /api/ | 4 | 8 |
| /api/get/ | 2 | 4 |
| /api/post/ | 1 | 2 |
| /api/put/ | 1 | 2 |
| /api/delete/ | 1 | 2 |
slow_user has apikey: 332d05445a560ee65a76aeaa372d8904
fast_user has apikey: 695aa0b18c6dbd1b387ee7c32c72c513
admin has a apikey: admin
i've also created a global rules on the service with max 9 reqquest per second for all other users with no specific rate limit rule applied (ex admin.)
$ curl -k -X POST https://192.168.1.14:31793/plugins --data "name=rate-limiting" --data "config.second=9" --data "config.policy=local" --data "service.id=53d35e73-b285-4eb2-ad24-853d82563ca4"
{"created_at":1604786501,"id":"34182311-ecbf-49a3-bdcf-bdc1c9c58706","tags":null,"enabled":true,"protocols":["grpc","grpcs","http","https"],"name":"rate-limiting","consumer":null,"service":{"id":"53d35e73-b285-4eb2-ad24-853d82563ca4"},"route":null,"config":{"hide_client_headers":false,"minute":null,"policy":"local","month":null,"redis_timeout":2000,"limit_by":"consumer","redis_password":null,"second":9,"day":null,"redis_database":0,"year":null,"hour":null,"redis_host":null,"redis_port":6379,"header_name":null,"fault_tolerant":true}}
Using siege i've benchmarked the users
You can check the headers with curl
$ while true; do curl -I -H "apikey:332d05445a560ee65a76aeaa372d8904" http://api.ing.h4x0r3d.lan:30080/api/ && sleep 0.2; done
HTTP/1.1 200 OK
Content-Type: text/html; charset=utf-8
Content-Length: 658
Connection: keep-alive
Server: Werkzeug/1.0.1 Python/3.9.0
Date: Sat, 07 Nov 2020 22:21:34 GMT
X-RateLimit-Limit-Second: 4
X-RateLimit-Remaining-Second: 3
X-RateLimit-Limit-Hour: 1000000
RateLimit-Limit: 4
X-RateLimit-Remaining-Hour: 999755
RateLimit-Remaining: 3
RateLimit-Reset: 1
X-Kong-Upstream-Latency: 3
X-Kong-Proxy-Latency: 1
Via: kong/2.1.4
HTTP/1.1 200 OK
Content-Type: text/html; charset=utf-8
Content-Length: 658
Connection: keep-alive
Server: Werkzeug/1.0.1 Python/3.9.0
Date: Sat, 07 Nov 2020 22:21:34 GMT
X-RateLimit-Limit-Second: 4
X-RateLimit-Remaining-Second: 2
X-RateLimit-Limit-Hour: 1000000
RateLimit-Limit: 4
X-RateLimit-Remaining-Hour: 999754
RateLimit-Remaining: 2
RateLimit-Reset: 1
X-Kong-Upstream-Latency: 3
X-Kong-Proxy-Latency: 0
Via: kong/2.1.4
HTTP/1.1 200 OK
Content-Type: text/html; charset=utf-8
Content-Length: 658
Connection: keep-alive
Server: Werkzeug/1.0.1 Python/3.9.0
Date: Sat, 07 Nov 2020 22:21:34 GMT
X-RateLimit-Limit-Second: 4
X-RateLimit-Remaining-Second: 1
X-RateLimit-Limit-Hour: 1000000
RateLimit-Limit: 4
X-RateLimit-Remaining-Hour: 999753
RateLimit-Remaining: 1
RateLimit-Reset: 1
X-Kong-Upstream-Latency: 3
X-Kong-Proxy-Latency: 1
Via: kong/2.1.4
HTTP/1.1 200 OK
Content-Type: text/html; charset=utf-8
Content-Length: 658
Connection: keep-alive
Server: Werkzeug/1.0.1 Python/3.9.0
Date: Sat, 07 Nov 2020 22:21:34 GMT
X-RateLimit-Limit-Second: 4
X-RateLimit-Remaining-Second: 0
X-RateLimit-Limit-Hour: 1000000
RateLimit-Limit: 4
X-RateLimit-Remaining-Hour: 999752
RateLimit-Remaining: 0
RateLimit-Reset: 1
X-Kong-Upstream-Latency: 3
X-Kong-Proxy-Latency: 1
Via: kong/2.1.4
HTTP/1.1 429 Too Many Requests
Date: Sat, 07 Nov 2020 22:21:34 GMT
Content-Type: application/json; charset=utf-8
Connection: keep-alive
Retry-After: 1
Content-Length: 41
X-RateLimit-Limit-Second: 4
X-RateLimit-Remaining-Second: 0
X-RateLimit-Limit-Hour: 1000000
RateLimit-Limit: 4
X-RateLimit-Remaining-Hour: 999752
RateLimit-Remaining: 0
RateLimit-Reset: 1
X-Kong-Response-Latency: 1
Server: kong/2.1.4
A plugin will always be run once and only once per request. But the configuration with which it will run depends on the entities it has been configured for.
Plugins can be configured for various entities, combination of entities, or even globally. This is useful, for example, when you wish to configure a plugin a certain way for most requests, but make authenticated requests behave slightly differently.
Therefore, there exists an order of precedence for running a plugin when it has been applied to different entities with different configurations. The rule of thumb is: the more specific a plugin is with regards to how many entities it has been configured on, the higher its priority.
The complete order of precedence when a plugin has been configured multiple times is:
- Plugins configured on a combination of: a Route, a Service, and a Consumer. (Consumer means the request must be authenticated).
- Plugins configured on a combination of a Route and a Consumer. (Consumer means the request must be authenticated).
- Plugins configured on a combination of a Service and a Consumer. (Consumer means the request must be authenticated).
- Plugins configured on a combination of a Route and a Service.
- Plugins configured on a Consumer. (Consumer means the request must be authenticated).
- Plugins configured on a Route.
- Plugins configured on a Service.
- Plugins configured to run globally.
Example: if the rate-limiting plugin is applied twice (with different configurations): for a Service (Plugin config A), and for a Consumer (Plugin config B), then requests authenticating this Consumer will run Plugin config B and ignore A. However, requests that do not authenticate this Consumer will fallback to running Plugin config A. Note that if config B is disabled (its enabled flag is set to false), config A will apply to requests that would have otherwise matched config B.
Last but not lease , the api is configured behind Cloudflare,
the users slow_user fast_user are available in case you want to test directly the service.
Endpoint: https://services.k8s.it/api/
$ curl -I -H "apikey:332d05445a560ee65a76aeaa372d8904" https://services.k8s.it/api/
HTTP/2 200
date: Sun, 08 Nov 2020 10:14:21 GMT
content-type: text/html; charset=utf-8
set-cookie: __cfduid=dab5b88be5427314b7b17a1a65d3178a41604830461; expires=Tue, 08-Dec-20 10:14:21 GMT; path=/; domain=.k8s.it; HttpOnly; SameSite=Lax
vary: Accept-Encoding
x-ratelimit-limit-second: 4
x-ratelimit-remaining-second: 3
x-ratelimit-limit-hour: 1000000
ratelimit-limit: 4
x-ratelimit-remaining-hour: 999995
ratelimit-remaining: 3
ratelimit-reset: 1
x-kong-upstream-latency: 3
x-kong-proxy-latency: 4
via: kong/2.1.4
cf-cache-status: DYNAMIC
cf-request-id: 0648f2980000000f72931c2000000001
expect-ct: max-age=604800, report-uri="https://report-uri.cloudflare.com/cdn-cgi/beacon/expect-ct"
report-to: {"endpoints":[{"url":"https:\/\/a.nel.cloudflare.com\/report?s=z4j%2FU3og%2FT2jBByhUKZtShDNLfLMWncExIy3EowJ2hOPJ17oCB0oeyY1GVaXirT%2BgWpTEEuU%2F03gx%2F91uOy3mGD%2BFE4FhBGqFt7iC2bhaPc%3D"}],"group":"cf-nel","max_age":604800}
nel: {"report_to":"cf-nel","max_age":604800}
server: cloudflare
cf-ray: 5eee86d319770f72-MXP
Kong is a scalable, open source API Gateway.
Kong runs in front of any RESTful API and is extended through Plugins, which provide extra functionality and services beyond the core platform.
The architecture is quite simple to understand and is made up of a few components…
- Kong base-module which wraps OpenResty and Nginx and is the engine which does the actual work
- Database layer with choice of Cassandra or Postgres to store all the configuration so it can be retrieved easily in case of failures
- Dashboard which provides User-Interface for API administration and viewing analytics (embedded in th Enerprise, third party for the community Konga)
The Powerful of Kong is also supported by plugins from authentication, security, traffic control, logging, and etc…
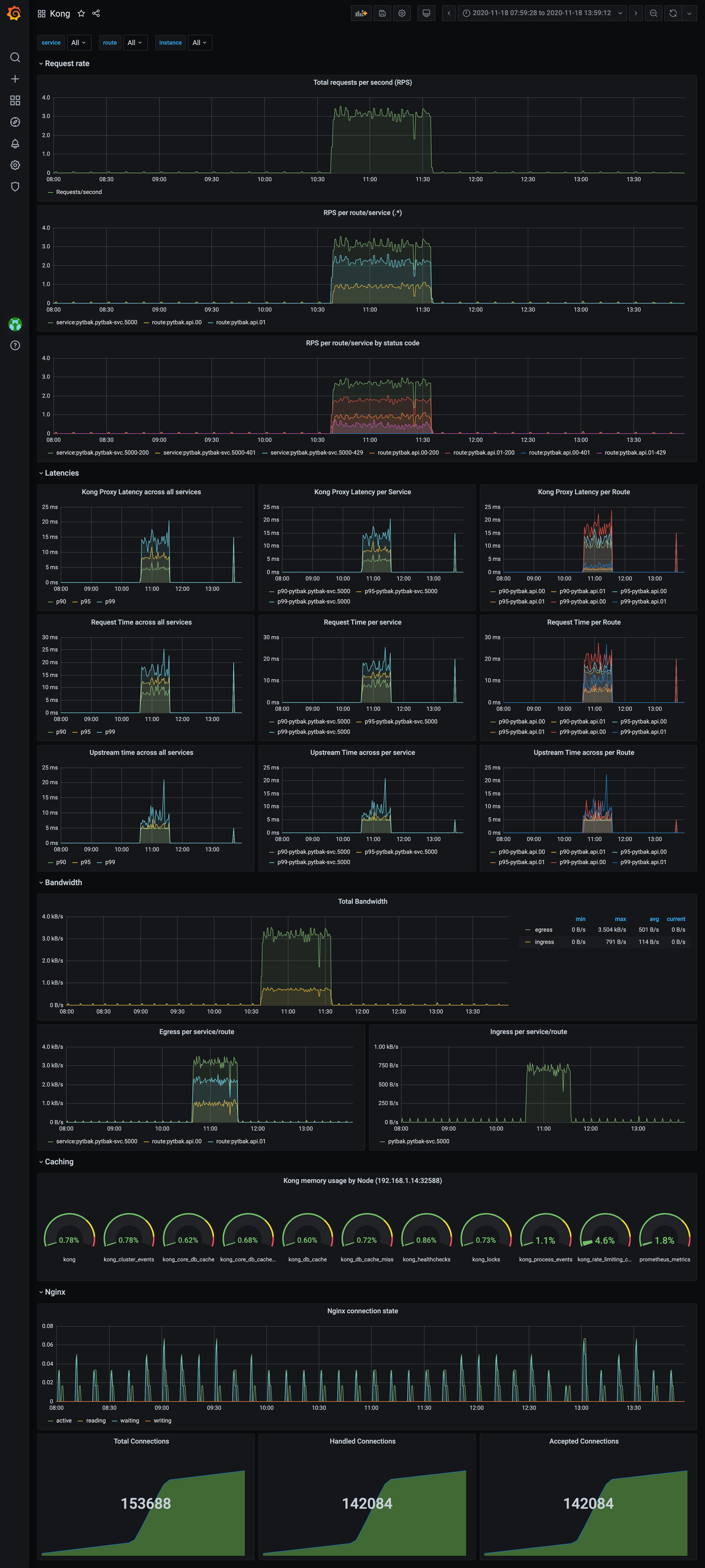
Monitoring is also covered well by default kong official prometheus available here https://github.com/Kong/kong-plugin-prometheus
Live: https://services.k8s.it/grafana/d/mY9p7dQmz/kong?orgId=2&refresh=1m
If your business exposes APIs, the API GATEWAY is a requirement to handle the third party.













