Skip to content

hunterlong/gethexporter

Folders and files

NameName
Last commit message
Last commit date

Latest commit

 

History

9 Commits
 
 
 
 
 
 
 
 
 
 

Repository files navigation

Geth Server Prometheus Exporter

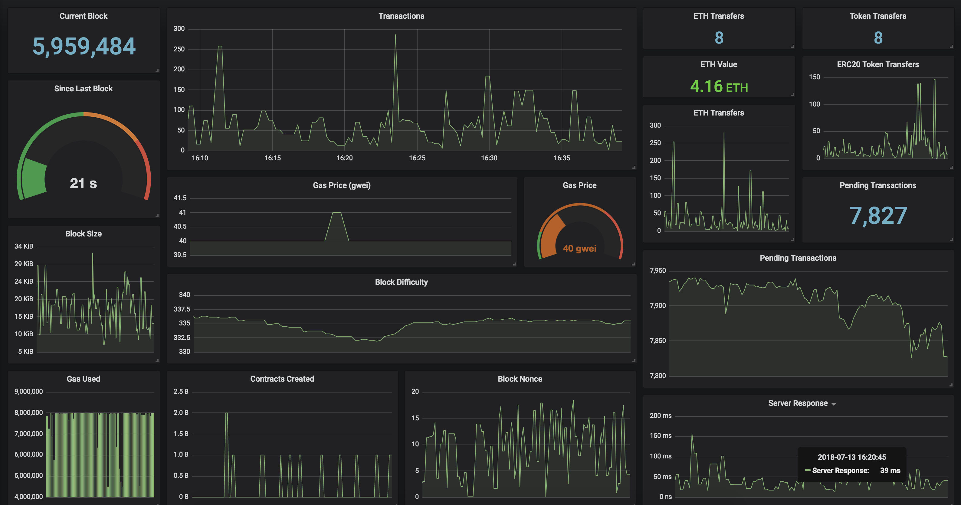
Monitor your Ethereum Geth server with Prometheus and Grafana. Checkout the Grafana Dashboard to implement a beautiful geth server monitor for your own server, or you can just import Dashboard ID: 6976 once you have GethExporter up and running.

Docker

Run this Prometheus Exporter in a Docker container! Include your Geth server endpoint as GETH environment variable.

docker run -it -d -p 9090:9090 \
  -e "GETH="http://mygethserverhere.com:8545" \
  hunterlong/gethexporter

Features

  • Current and Average Gas Price
  • Total amount of ERC20 Token Transfers
  • Total amount of ETH transactions
  • Watch balance on specific addresses
  • Pending Transaction count

Environment Variables

You can add the environment variable ADDRESSES with a comma delimited list of ethereum addresses.

  • GETH = http://eth.mygethserver.com:8545 Ethereum node endpoint
  • ADDRESSES = 0x867fFB5a3871b500f65BdFafe0136f9667Deae06,0xF008E2c7A7F16ac706C2E0EBD3F015D442016420
  • DELAY = 500 millisecond delay between requests

Prometheus Response

geth_block 7042028
geth_seconds_last_block 0.50
geth_block_transactions 48
geth_block_value 59.48321713266354
geth_block_gas_used 1243863
geth_block_gas_limit 8000000
geth_block_nonce 7516583072599285197
geth_block_difficulty 2606288773636567
geth_block_uncles 0
geth_block_size_bytes 6680
geth_gas_price 2000000000
geth_pending_transactions 136
geth_network_id 1
geth_contracts_created 0
geth_token_transfers 10
geth_eth_transfers 35
geth_load_time 0.5302
geth_address_balance{address="0x867fFB5a3871b500f65BdFafe0136f9667Deae06"} 86.99212193
geth_address_nonce{address="0x867fFB5a3871b500f65BdFafe0136f9667Deae06"} 1
geth_address_balance{address="0xF008E2c7A7F16ac706C2E0EBD3F015D442016420"} 0.1605609476
geth_address_nonce{address="0xF008E2c7A7F16ac706C2E0EBD3F015D442016420"} 95623

Releases

No releases published

Packages

No packages published