Skip to content
This repository was archived by the owner on Aug 23, 2023. It is now read-only.
This repository was archived by the owner on Aug 23, 2023. It is now read-only.

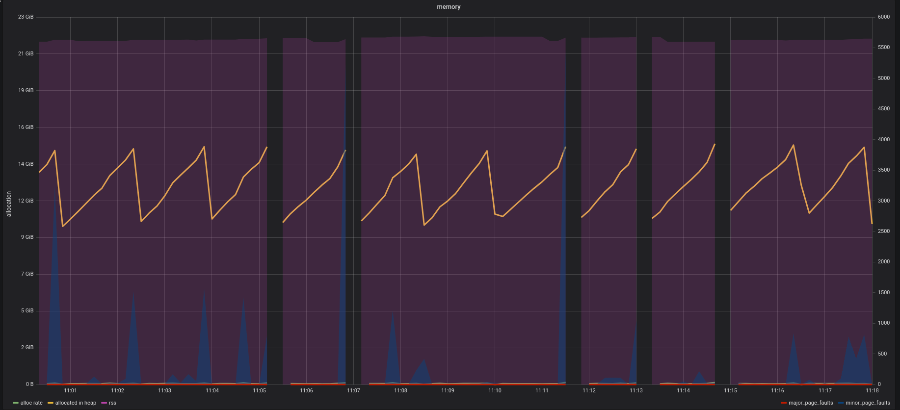
GC resulting in missed stats #1207

@Dieterbe

Description

@Dieterbe

missed-stats
gc

Metadata

Metadata

Assignees

Type

No type

Projects

No projects

Milestone

No milestone

Relationships

None yet

Development

No branches or pull requests

Issue actions