-
Notifications
You must be signed in to change notification settings - Fork 8.5k
[RUM Dashboard] Added rum core web vitals #75685
New issue
Have a question about this project? Sign up for a free GitHub account to open an issue and contact its maintainers and the community.
By clicking “Sign up for GitHub”, you agree to our terms of service and privacy statement. We’ll occasionally send you account related emails.
Already on GitHub? Sign in to your account
Conversation
…into rum-core-vitals
|
There's something interesting happening with the chart overlay when I hover. We probably want to constrain this. EDIT: it seems to happen when there is only one point on the chart, i.e. it's related to initial startup behavior, and should go away after any extended period of use. Still, if we can correct it that would be idea. |
|
@justinkambic have improved web core vitals responsiveness For the page laod dist initial setup issue, going to create an issue for that. that seems bit tricky. Out of scope of this PR. Created this issue to track it elastic/uptime#252 |
@justinkambic also fixed this. |
justinkambic
left a comment
There was a problem hiding this comment.
Choose a reason for hiding this comment
The reason will be displayed to describe this comment to others. Learn more.
|
@justinkambic i have improved it up to certain width, i think this is acceptable level. |
💚 Build SucceededBuild metrics@kbn/optimizer bundle module count
async chunks size
distributable file count
History
To update your PR or re-run it, just comment with: |
| export const FCP_FIELD = 'transaction.marks.agent.firstContentfulPaint'; | ||
| export const LCP_FIELD = 'transaction.marks.agent.largestContentfulPaint'; | ||
| export const TBT_FIELD = 'transaction.experience.tbt'; | ||
| export const FID_FIELD = 'transaction.experience.fid'; | ||
| export const CLS_FIELD = 'transaction.experience.cls'; |
There was a problem hiding this comment.
Choose a reason for hiding this comment
The reason will be displayed to describe this comment to others. Learn more.
Would it make sense to make a separate file with the csm fields to prepare for the imminent move out of APM?
There was a problem hiding this comment.
Choose a reason for hiding this comment
The reason will be displayed to describe this comment to others. Learn more.
ok i will do this in a follow up PR.
| import { EuiFlexGroup, EuiFlexItem } from '@elastic/eui'; | ||
|
|
||
| import { useFetcher } from '../../../../hooks/useFetcher'; | ||
| import { useUrlParams } from '../../../../hooks/useUrlParams'; |
There was a problem hiding this comment.
Choose a reason for hiding this comment
The reason will be displayed to describe this comment to others. Learn more.
fyi: we are in the process of deprecating the global url params (and thus useUrlParams)
sorenlouv
left a comment
There was a problem hiding this comment.
Choose a reason for hiding this comment
The reason will be displayed to describe this comment to others. Learn more.
lgtm
It is my understanding that we will attempt to move csm out of apm codebase in the not so distant future.
I think we can make this process easier if we de-couple the two codebases as much as possible, starting today
justinkambic
left a comment
There was a problem hiding this comment.
Choose a reason for hiding this comment
The reason will be displayed to describe this comment to others. Learn more.
LGTM
Co-authored-by: Elastic Machine <elasticmachine@users.noreply.github.com>






Summary
Fixes: #74500
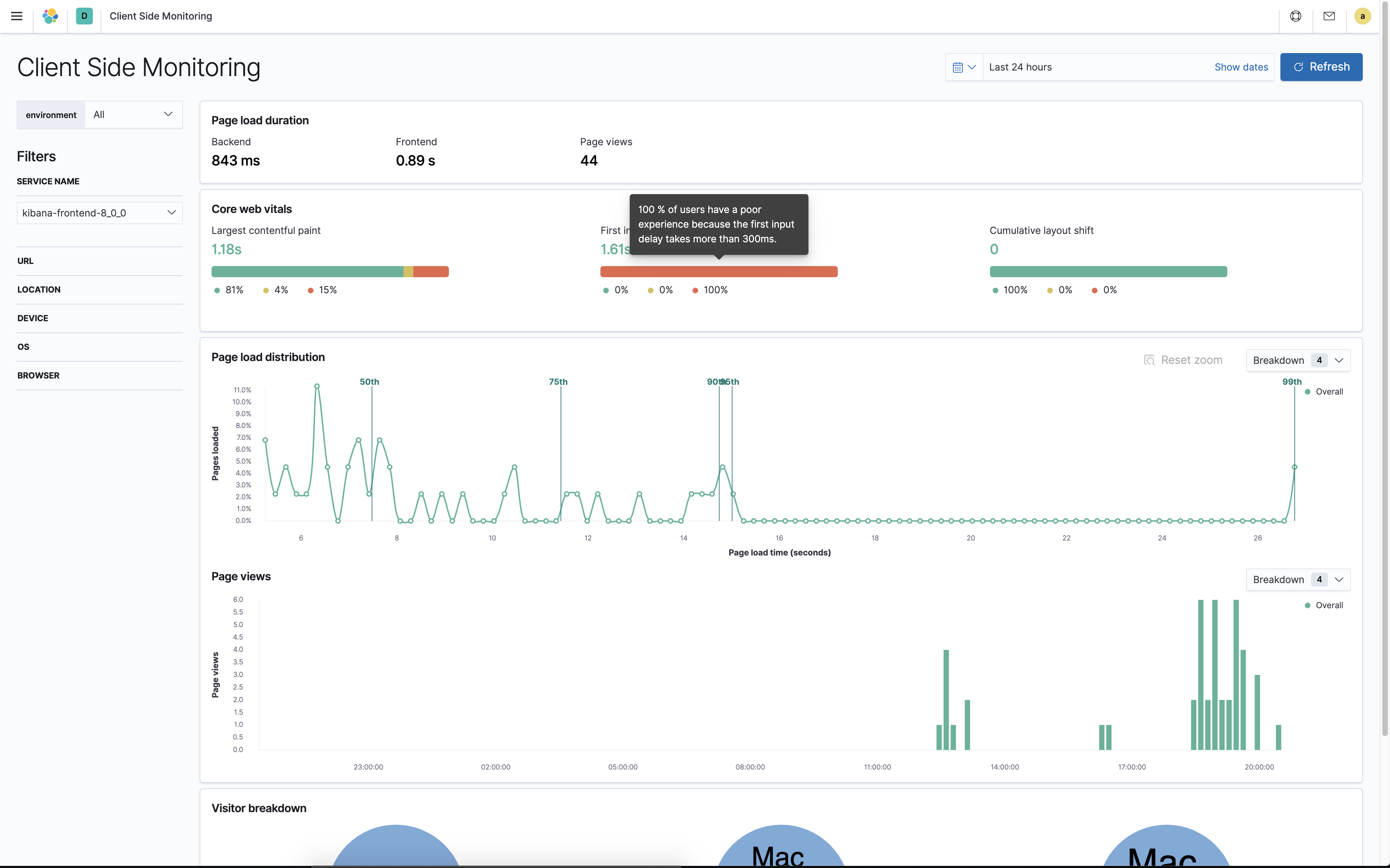
Added web core vitals, This only covers core web vitals, Total blocking time and First content full paint will be covered in a separate issue.
Testing:
You can test this by enabling apm on Kibana
use https://github.com/elastic/apm-integration-testing to start apm-server
./scripts/compose.py start master --no-kibanain kibana use these credentials
You can enable apm_rum on local kibana using https://github.com/elastic/kibana/blob/master/docs/developer/getting-started/debugging.asciidoc
This way you can reload couple of pages in kibana, performs some interactions and you should see the data in client side monitoring app.