Skip to content

Can kibana highlight specific query result in hitogram ? #974

@kychenzi

Description

@kychenzi

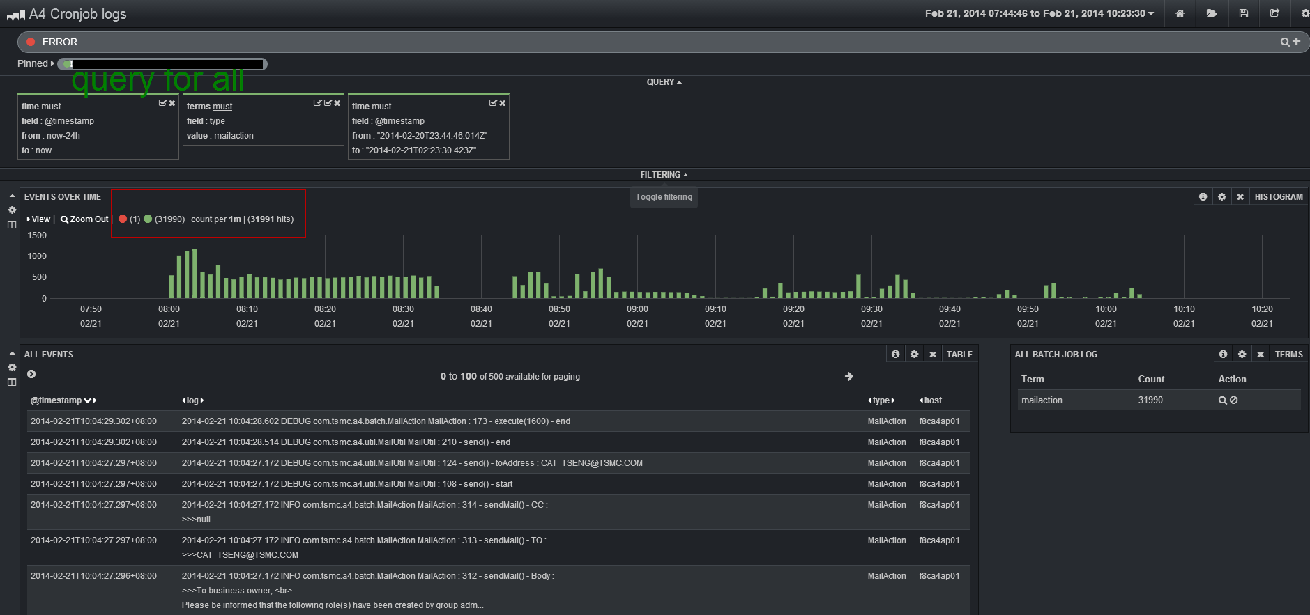
Hi I met a problem while trouble shooting my system with search logs through Kibana.

The scenario is that I have to query "ERROR" keyword, and view the other around logs in the meantime. Hence, I create 2 query, 1 for keyword, 1 for show all logs.

But after I give "ERROR" keyword query, I can not figure the Error happened time (The red point), as follows
image

Is there anything I can use for such scenario ?

Metadata

Metadata

Assignees

No one assigned

    Labels

    No labels
    No labels

    Type

    No type

    Projects

    No projects

    Milestone

    No milestone

    Relationships

    None yet

    Development

    No branches or pull requests

    Issue actions