A feature-rich Kubernetes Dashboard with live system monitoring, health checks, and container security scanning using Trivy.
Empower your DevOps workflow with real-time cluster insights, security vulnerability detection, and an intuitive UI for Kubernetes resource management.
- π Overview
- β¨ Features
- π Prerequisites
- βοΈ Installation & Setup
- π How It Works
- π‘ Security & Vulnerability Scanning
- βοΈ Technology Stack
- π Deployment Options
- π License
- π Support & Contributions
The Kubernetes Dashboard Web Application is designed to simplify Kubernetes cluster monitoring, pod health checks, and container security scanning.
πΉ Real-time insights β Track CPU, memory, and storage usage.
πΉ Namespace-based monitoring β Select a namespace to view Kubernetes resources.
πΉ Security scanning with Trivy β Detect vulnerabilities in container images.
πΉ Modern & responsive UI β Built with HTML, CSS, JavaScript, and Flask.
πΉ Fast & lightweight β Optimized for performance and scalability.
This dashboard enables DevOps engineers, SREs, and developers to efficiently manage their Kubernetes clusters while ensuring security best practices.
β
Live System Metrics β View real-time CPU, memory, and storage consumption.
β
Kubernetes Resource Status β Track Deployments, Services, and Pods by namespace.
β
Container Image Security Scanning β Scan Docker images using Trivy for vulnerabilities.
β
Pod Health Checks β Monitor pod status, restarts, and logs.
β
User-friendly Dashboard β Simple, responsive, and easy-to-use UI.
β
Lightweight & Efficient β Built for high performance and minimal resource usage.
Before installing the Kubernetes Dashboard, ensure you have the following dependencies installed:
πΉ Python 3.8+ β Required for Flask backend.
πΉ pip β Python package manager.
πΉ Docker & Kubernetes Cluster β To monitor cluster resources.
πΉ kubectl β Kubernetes command-line tool.
πΉ Trivy β For container image vulnerability scanning.
Install kubectl and Trivy if not already installed:
# Install kubectl (for Kubernetes resource monitoring)
curl -LO "https://dl.k8s.io/release/$(curl -L -s https://dl.k8s.io/release/stable.txt)/bin/linux/amd64/kubectl"
chmod +x kubectl
sudo mv kubectl /usr/local/bin/
# Install Trivy (for security scanning)
brew install aquasecurity/trivy/trivy # For macOS
sudo apt install trivy # For Ubuntu/Debiangit clone https://github.com/NotHarshhaa/kubernetes-dashboard.git
cd kubernetes-dashboardpip install -r requirements.txtpython app.pyπ The dashboard is now accessible at http://localhost:5000.
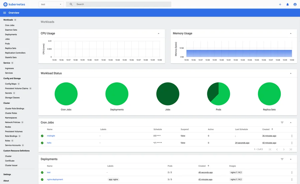
- The top section of the dashboard displays live CPU, memory, and storage metrics.
- These values provide real-time cluster performance monitoring.
- Choose a Kubernetes namespace from the dropdown.
- The dashboard fetches Deployments, Services, and Pods specific to the selected namespace.
- Enter a Docker image ID (e.g.,
nginx:latest). - Click Scan to initiate a security vulnerability assessment.
- The scan report provides details of any critical, high, medium, or low-risk vulnerabilities.
This dashboard integrates Trivy to perform real-time security assessments of Docker images.
β
Detects OS vulnerabilities in container images.
β
Identifies known exploits and security risks.
β
Provides CVE (Common Vulnerabilities and Exposures) reports.
trivy image nginx:latestOutput Example:
nginx:latest (debian 11)
=========================
Total: 10 vulnerabilities
Critical: 2 | High: 3 | Medium: 5 | Low: 0
| Component | Technology |
|---|---|
| Frontend | HTML, CSS, JavaScript |
| Backend | Python Flask |
| Kubernetes API | Python Kubernetes Client |
| Security Scanning | Trivy |
| Deployment | Docker, Kubernetes |
You can deploy the Kubernetes Dashboard using Docker, Kubernetes, or a cloud platform.
docker build -t kubernetes-dashboard .
docker run -p 5000:5000 kubernetes-dashboardkubectl apply -f k8s-manifest.yamlYou can deploy the dashboard on a Kubernetes cluster running on AWS EKS, GCP GKE, or Azure AKS.
This project is licensed under the MIT License β free for personal and commercial use.
Contributions are welcome! If you'd like to improve this project, feel free to submit a pull request.
If you find this repository helpful and plan to use it for learning, please give it a star. Your support is appreciated!
This project is crafted by Harshhaa π‘.
Iβd love to hear your feedback! Feel free to share your thoughts.


