- 使用 xcgui 仿 Elementui,元素样式具有一致性,快速开发界面。
- 内置 2000+ Font Awesome 免费图标,风格一致,开箱即用。
先执行这个把最新日期的库下载到本机
go mod download github.com/twgh/xc-elementui@latest然后在项目目录中执行
go get -u github.com/twgh/xc-elementui@latest或者
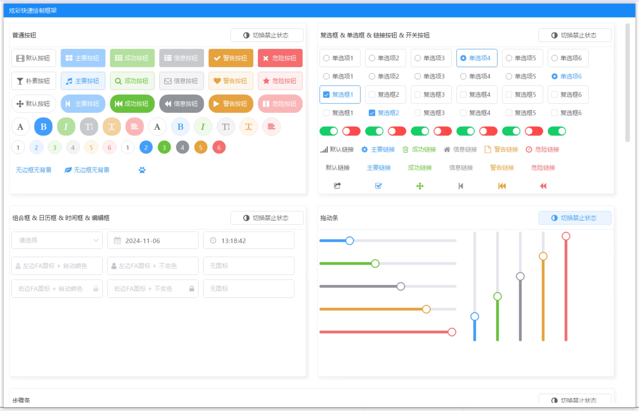
- 按钮
- 输入框
- 单选框
- 多选框
- 开关按钮
- 文字链接
- 选择器
- 时间选择器
- 日期选择器
- 滑块
- 计数器
- 颜色选择器
- 标签
- 进度条
- 导航菜单
- 标签页
- 步骤条
- 文字提示
- 弹出框
- 卡片
- 折叠面板
- ...


