You can find the latest version here:
- Github: sematext/sematext-agent-docker
- Docker Hub: sematext/sematext-agent-docker
This is the Docker Monitoring Agent and Log Shipper for SPM Docker Monitoring (for Docker metrics and events) & Logsene / Hosted ELK (for centralized logging)
Gathered information:
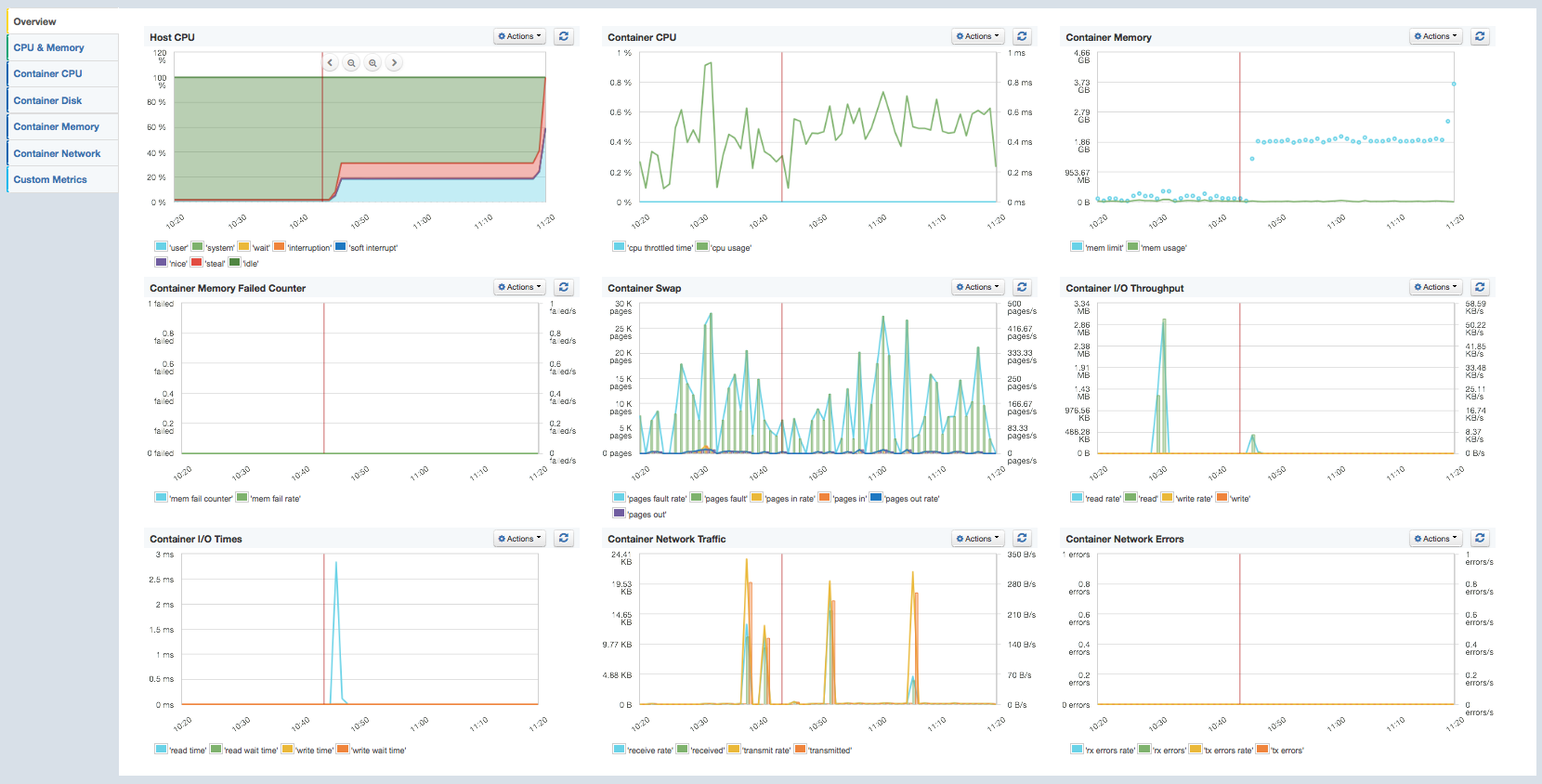
- Operating System Metrics of the Host machine (CPU / Mem / Swap/ ...)
- Docker Container Metrics/Stats
- CPU Usage
- Memory Usage
- Network Stats
- Disk I/O Stats
- Docker Events
- Version Information on Startup:
- server-info – created by spm-agent framework with node.js and OS version info on startup
- docker-info – Docker Version, API Version, Kernel Version on startup
- Docker Events:
- Container Lifecycle Events like
- create, exec_create, destroy, export
- Container Runtime Events like
- die, exec_start, kill, pause, restart, start, stop, unpause, ...
- Container Lifecycle Events like
- Version Information on Startup:
- Docker Logs
- default fields
- hostname / IP address
- container id
- container name
- image name
- message
- Log format detection and log parsers:
- NGINX
- APACHE httpd, Kafka, Solr, HBase, Zookeeper, Cassandra
- MySQL
- MongoDB
- Redis
- Elasticsearch
- Nsq.io
- JSON, ...
- default fields
-
Get a free account at sematext.com/spm
-
Create an SPM App of type "Docker" and copy the SPM Application Token
- For logs (optional) create a Logsene App to an App Token for Logsene
-
Run the image
docker pull sematext/spm-agent-docker docker run -d --name spm-agent -e SPM_TOKEN=YOUR_SPM_TOKEN -e LOGSENE_TOKEN=YOUR_LOGSENE_TOKEN -e HOSTNAME=$HOSTNAME -v /var/run/docker.sock:/var/run/docker.sock sematext/spm-agent-dockerRequired Parameters:
- -e SPM_TOKEN - SPM Application Token
- -e HOSTNAME - Name of the docker host e.g. '$HOSTNAME' for Amazon ECS see HOSTNAME_LOOKUP_URL
- -v /var/run/docker.sock - Path to the docker socket
Optional Parameters:
- --privileged might be required for Security Enhanced Linux (the better way is to have the right policy ...)
- -e HOSTNAME_LOOKUP_URL - On Amazon ECS, a metadata query must be used to get the instance hostname (e.g. "169.254.169.254/latest/meta-data/local-hostname")
- -e HTTPS_PROXY - url for a proxy server
Docker Logs Parameters:
- -e LOGSENE_TOKEN - Logsene Application Token for logs
- -e REMOVE_ANSI_ESCAPE_SEQ=enabled - removes e.g. ANSI Terminal color codes from logs for pattern matching
- Whitelist containers for logging
- -e MATCH_BY_NAME - A regular expression to white list container names
- -e MATCH_BY_IMAGE - A regular expression to white list image names
- Blacklist containers
- -e SKIP_BY_NAME - A regular expression to black list container names
- -e SKIP_BY_IMAGE - A regular expression to black list image names for logging
- -v /yourpatterns/patterns.yml:/etc/logagent/patterns.yml - to provide custom patterns for log parsing, see logagent-js
You’ll see your Docker metrics in SPM after about a minute.
-
Watch metrics, use anomaly detection for alerts, create e-mail reports and much more ...
SPM for Docker recognizes log formats - so your logs arrive in a structured format in Logsene! The format recognition, data extractions, date parsing etc. is provided by logagent-js and covers:
- Format detection e.g. for
- Mongo DB
- Nginx
- Apache httpd, Kafka, Cassandra, HBase, Solr, Zookeeper
- MySQL
- Redis
- plain text log messages
- line delimited JSON logs
To use a custom pattern definition simply mount a volume to '/etc/logagent/patterns.yml':
-v /mydir/patterns.yml:/etc/logagent/patterns.yml
Feel free to contribute to logagent-js to enrich the default pattern set.
SPM for Docker can monitor CoreOS clusters including metrics and logs from Docker and journald.
See: Setup SPM on CoreOS
- Please check the SPM for Docker Wiki
- If you have questions about SPM for Docker, chat with us in the SPM user interface or drop an e-mail to support@sematext.com
- Open an issue here
- Contribution guide here




