Skip to content

Subscribe to device data for Zendure products. To receive information from the device, Developers can obtain the same device information as the official App by subscribing to Zendure MQTT Broker

Notifications You must be signed in to change notification settings

Zendure/developer-device-data-report

Folders and files

NameName
Last commit message
Last commit date

Latest commit

 

History

69 Commits
 
 
 
 
 
 
 
 
 
 

Repository files navigation

Zendure Operating System v1.0.0

This document serves as a guide for developers who want to subscribe to device uplink data for Zendure products. By subscribing to the Zendure MQTT Broker, developers can access device information and receive data from the device, similar to the official app.

Logo

Overview

This report provides a guide for developers to subscribe to device uplink data for Zendure products. By subscribing to the Zendure MQTT Broker, developers can obtain device information and receive data from the device, similar to the official app.

Purpose

The purpose of this project is to offer access to device data for all Zendure app users. Developers can follow the steps outlined in the report to obtain device information.

Features

  1. API call example for applying to become a developer.
  2. Example of creating an MQTT client and device message subscription.
  3. Configuration information for the MQTT Broker endpoint.

Steps to Subscribe to Device Data

Apply to be a developer

  1. Register an account in the Zendure App.

  2. Familiarize yourself with the MQTT protocol and client message subscription.

    • MQTT Endpoint: Obtain the MQTT connection address and port number from the API results after applying to become a developer.
  3. Call the REST API to obtain the client configuration by providing the device serial number (SN) and Zendure App account. (Connect your device to WiFi and use the official mobile app to register a Zendure account and bind your device. If multiple devices are bound, randomly select the SN of one of them.)

    • Endpoint(Golbal): https://app.zendure.tech/v2/developer/api/apply
    • Endpoint(Europe): https://app.zendure.tech/eu/developer/api/apply
    • Request Method: POST
    • Required parameters:
      • snNumber - the device serial number
      • account - Zendure App account username

Example request body:

{  
  "snNumber": "VU5D99F74021B04",  
  "account": "dev@zendure.com"
}
Api Response:
```java
{  
  "code":200,  
  "success":true,  
  "data":{  
    "appKey":"zendure",  
    "secret":"zendureSecret",  
    "mqttUrl":"mqtt.zen-iot.com",  
    "port":1883  
   },
   "msg":"Successful operation"  
}  

Supported products

Currently supports devices connected to WIFI

  • SuperBase V
    • 6400
    • 4600
  • Satellite Battery
    • 6400
    • 4600
  • SolarFlow

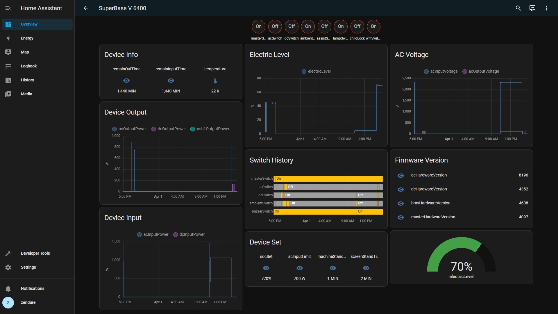
Integrated Home Assistant

image

  1. Select devices and services in Home Assistant, and add MQTT integration services. Use appKey as the username and appSecret as the password to connect to the MQTT broker.
  2. Replace the integrated Mqtt Discovery prefix with your appKey.
  3. For more information about the MQTT protocol, please refer to https://mqtt.org/.
  4. For more information on Home Assistant, please visit https://www.home-assistant.io/.
  5. All possible metric names and their values sent by the device to the MQTT Zendure Broker are reported via JSON object key/value pairs. For example: device power, remaining discharge time.
{
  "electricLevel": 99,
  "remainOutTime": 9999,
  "socSet": 80
}

Device report data list

SuperBase V

Field Description device_class
electricLevel Device battery percentage sensor
remainOutTime Remaining discharge time sensor
remainInputTime Remaining charging time sensor
socSet Charge Capacity Limitation sensor
batterCapacity battery capacity sensor
acInputLimit AC input limit sensor
slowChargePower Slow charging power sensor
inputPower total input power sensor
acSwitch AC switch switch
acInputMode AC input mode(1: Power grid 2: Charging cable) sensor
acInputPower AC input power sensor
acHz AC input frequency sensor
acInputVoltage ac input voltage sensor
acOutputMode AC output mode(1:UPS 2:120V 3:120V和240V) sensor
acOutputPower AC output power sensor
acOutputVoltage AC output voltage sensor
acOutputFactor AC output load factor sensor
dcSwitch DC switch switch
dcInputMode DC input mode(1: car charger 2: solar energy) sensor
dcInputPower DC input power sensor
outputPower total output power sensor
dcOutputPower DC output power sensor
circleOutputPower circle output power sensor
usb1OutputPower USB1 output power sensor
usb2OutputPower USB2 output power sensor
typec1Power TypeC1 output power sensor
typec2Power TypeC2 output power sensor
typec3Power TypeC3 output power sensor
typec4Power TypeC4 output power sensor
andersonPower Anderson output power sensor
ambientSwitch Ambient light switch switch
ambientLightMode Ambient light mode sensor
ambientLightColor Ambient light color sensor
ambientLightNess Ambient light brightness sensor
buzzerSwitch buzzer switch switch
masterSwitch master switch switch
childLock child lock switch switch
assistSwitch power wheel switch switch
assistAngle Power wheel angle sensor
lampSwitch light switch switch
lampMode light mode sensor
upsMode UPS mode sensor
machineStandTime automatic shutdown time sensor
screenStandTime automatic screen off time sensor
wifiSwitch wifi switch switch
wifiSignalLevel wifi signal level sensor
blueState blue state sensor
wifiState wifi state sensor
silentInput Silent charging mode (sleep mode) sensor
ampUp constant power mode sensor
dcHardwareVersion DC Hardware version sensor
acHardwareVersion AC hardware version sensor
bmsHardwareVersion BMS hardware version sensor
masterHardwareVersion MASTER hardware version sensor
typecHardwareVersion TYPEC hardware version sensor
electricFanState fan status sensor
batteryNum battery num sensor
temperature device temperature sensor
solarWorkMode Solar working mode sensor
solarWorkOutputVoltage Solar output voltage sensor
solarOutputPower Solar output power sensor
assistDoubleFlash Power wheel double flash switch switch
seriesMode series mode sensor
parallelMode parallel mode sensor

SolarFlow

Field Description device_class
electricLevel Device battery percentage sensor
remainOutTime Remaining discharge time sensor
remainInputTime Remaining charging time sensor
socSet Charge Capacity Limitation sensor
outputLimit output limit sensor
solarInputPower solar input power sensor
packInputPower pack input power sensor
outputPackPower output to pack power sensor
outputHomePower output to home power sensor
packNum pack num sensor
packState pack state(0:standby 1:input 2:output) sensor
buzzerSwitch buzzer switch switch
masterSwitch master switch switch
solarPower1 Solar1 Input Power sensor
solarPower2 Solar2 Input Power sensor
passMode Bypass Mode 0:auto 1:always off 2:always on sensor
autoRecover Automatic recovery of bypass mode settings 0:off 1:on sensor
packData pack Data sensor
maxVol The highest voltage among all cells, calculated as 'value * 0.01', unit: V sensor
minVol The lowest voltage among all cells, calculated as 'value * 0.01', unit: V sensor
totalVol The total voltage, which is the sum of all cells' voltages, calculated as 'value * 0.01', unit: V sensor
maxTemp The maximum temperature, which represents the highest temperature value among all battery cells at the current (real-time) moment, unit: Kelvi sensor
socLevel Current battery capacity of the battery pack sensor
sn Current battery pack battery code sensor
hubState Hub output status(0: stop output standby 1: stop output and shut down) sensor

The Fields Extended By Hyper 2000 & Ace 1500 Based On SolarFlow

Field Description device_class
gridInputPower grid input power sensor
acOutputPower ac output power(Hyper 2000) sensor
dcOutputPower dc output power(Ace 1500) sensor
acSwitch ac switch switch
dcSwitch dc switch(Ace 1500) switch

Future Plans

  1. Support data downlink and device control.
  2. Support device LAN communication.
  3. Integration of other Home Assistant plugins.

Contact Us

If you have any questions or feedback, please feel free to contact us via the following methods. We welcome your feedback and suggestions and look forward to working with you:

About

Subscribe to device data for Zendure products. To receive information from the device, Developers can obtain the same device information as the official App by subscribing to Zendure MQTT Broker

Resources

Stars

Watchers

Forks

Releases

No releases published

Packages

No packages published

Contributors 2

  •  
  •